Observabilité

Supervision
de votre IA

Nos experts ops supervisent vos modèles IA pour identifier rapidement les anomalies, optimiser les performances et renforcer la confiance dans vos systèmes.

Supervision

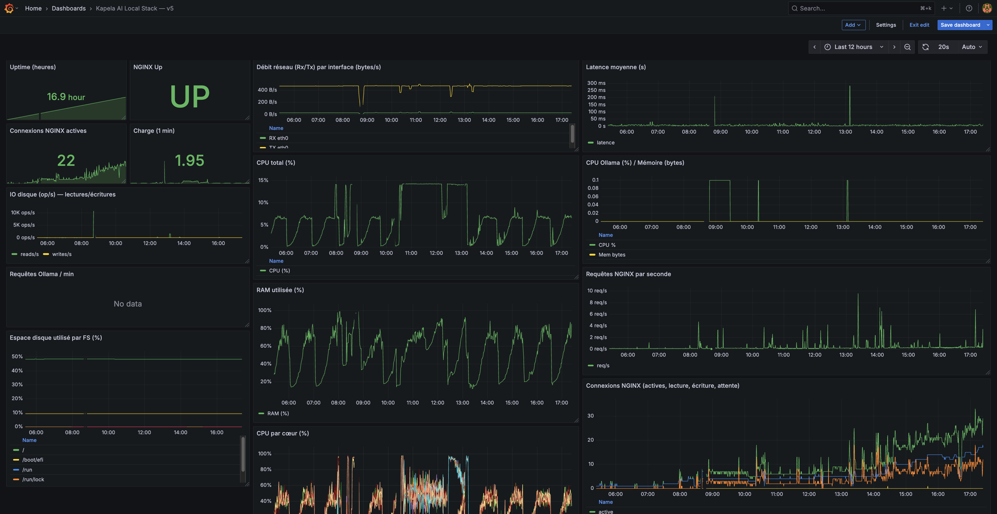
Observabilité & Supervision

  • Basée sur un socle d'outils robustes et open-source de supervision et de visualisation
  • Suivi des performances globales et de la disponibilité
  • Système intégré d'alerting (sms, email, autres)
  • Suivi du nombre de requêtes & données d'utilisations propres aux LLMs
  • Contrôle granulaire des accès par rôle utilisateur
  • Détection d'anomalies et d'événements inhabituels
  • Alerting configurable selon seuils
  • Tableaux de bord personnalisés pour les équipes techniques et métiers
Dashboard observabilité
Monitoring

« L'observabilité d'une IA locale offre une compréhension claire de son fonctionnement, renforce la confiance grâce à la maîtrise des données, et permet d'optimiser performances, sécurité et fiabilité en toute transparence. »

Pourquoi Kapela

Choisir Kapela, c'est...

Monitoring temps réel

Suivi continu des performances, de la latence et de la disponibilité de vos modèles.

Alertes proactives

Détection automatique des anomalies et notification avant impact utilisateur.

Tableaux de bord sur mesure

Des vues adaptées à chaque profil : technique, métier et direction.

Concevons ensemble les produits numériques responsables de demain

Supervisez vos modèles IA avec confiance et transparence.

Parlons de votre projet